
因為專業,所以更有保障;真誠合作,合作共贏

本套制氮裝置采用變壓吸附(PSA)工藝,其基本原理是利用吸附劑對吸附質在不同壓力下有不同的吸附容量,并且在一定壓力下對被分離的氣體混合物各組分又有選擇吸附的特性。在吸附劑選擇吸附的條件下,加壓吸附除去原料氣中的雜質組分,減壓脫出這些
雜質而使吸附劑獲得再生。因此,一般采用兩個吸附塔,循環交替的變換所組合的各吸附塔壓力,就可以達到連續分離氣體混合物的目的。因為吸附與解吸過程是通過壓力變化實現的,故該工藝稱作變壓吸附(Pressure Swing Adsoption,簡稱PSA)。
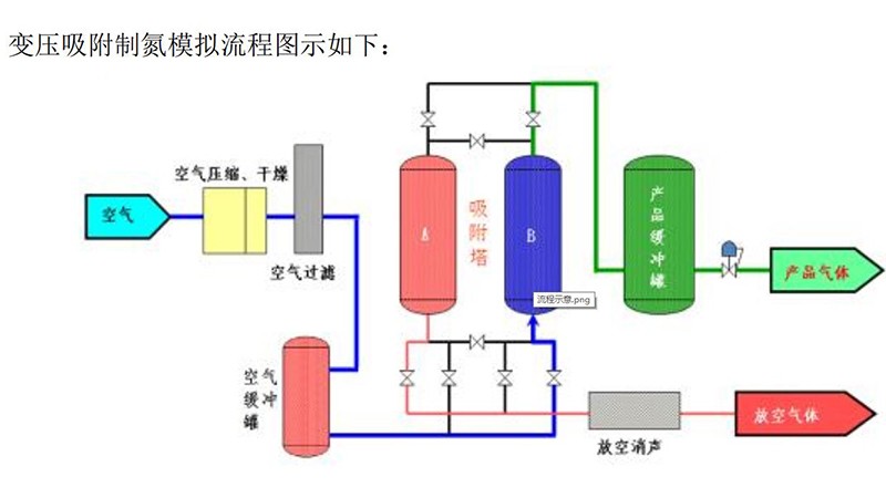
根據“2.1 PSA變壓吸附制氮工藝流程示意圖”,空氣壓縮機輸出的壓縮空氣經內部的進氣閥進入氣水分離器除掉99%的液態水,得到高溫壓縮空氣后,進入一級管道過濾器濾除>3μm的微粒及部分水分,再進入冷凍干燥機強制冷卻降溫,常溫壓縮空氣中的水蒸汽凝結成液態水,由自動排污閥排出,得到壓力露點<2~5℃的干燥壓縮空氣,然后經第二級管道式超精過濾器濾除水、油,最后經第三級活性碳(罐式)除油過濾器深度吸附除氣態油,最終得到雜質<0.01um、含油<0.003ppm、壓力露點溫度<2~5℃潔凈的壓縮空氣。為了延長制氮分子篩的使用壽命,須將空氣中的有害物質:油、水、灰塵等通過冷干機/吸干機以及過濾器除去。從而保證制氮碳分子篩使用壽命更長,長期操作成本低。
潔凈干燥的壓縮空氣經截止閥進入空氣工藝緩沖罐,壓縮空氣從空氣緩沖罐出來分為二路:
第一路經節流閥通過工藝程控閥的開啟,以一定的壓力和時間間隔,交替進入吸附塔A或B內,其中直徑較小的氧分子被碳分子篩優先吸附,直徑較大的氮分子則通過吸附塔的上部流出,經過工藝程控閥和節流閥進入氮氣緩沖罐中以備輸出。當一只吸附塔A或B處于進氣吸附產氮過程時,另一只吸附塔B或A則處于排氣解吸再生過程,排氣解吸再生就是通過工藝程控閥的開啟,將碳分子篩所吸附的富氧氣體通過消聲器迅速排入大氣中,從而使碳分子篩獲得再生。這樣兩只吸附塔在不斷交替吸附與解吸過程中輸出氮氣。在吸附與再生之間有一個短暫的均壓過程,就是通過開啟工藝程控閥,使兩只吸附塔壓力均衡,稱之為均壓。節流閥用來控制回氮沖洗吸附塔的流量,稱之為反吹掃。
第二路經球閥和氣源三聯件輸入到電控柜內,為電磁閥驅動工藝程控閥的啟閉提供動力源。
吸附塔制取的氮氣首先貯存在氮氣工藝緩沖罐內,經過粉塵過濾器除塵后,由調壓閥調節到設定壓力,再通過節流閥調節到設定流量后輸出,同時通過氧濃度分析儀、氮氣流量計、露點儀、壓力傳感器對氮氣的純度、流量、露點、壓力進行檢測。
空氣工藝緩沖罐、氮氣工藝緩沖罐均設有安全閥,當系統超壓時便放空泄壓,以保障設備的安全性。
液氮廠家淄博通曜氣體銷售有限公司業務覆蓋山東液氮,價格合理,優異服務
備案號:魯ICP備19052563號-1